SEO Services that Deliver Measurable Results!











Boost Visibility & Rankings With Powerful SEO Strategies
We craft ROI-focused SEO campaigns tailored to your business goals. Whether you’re aiming to rank higher, drive targeted organic traffic, or dominate local search, our experts optimize every detail. Let’s make your website more discoverable. Start growing your search visibility today!
Our Approach
- SEO Audit
- Keyword Research
- Link Building
- On-Page SEO
- Off-Page SEO
- Technical SEO
- Content Creation and Optimization
- Monitoring & Reporting
SEO Audits
To begin SEO successfully, you must know where you stand. We explore and find out not only technical issues but also issues that would help your content area. From measuring speed to rankings for specific keywords, we set the stage for actionable strategies that show observable results.
Ready to discover your site’s potential? Our audits provide insights that are not only actionable but also set you up for success.

Keyword Research
Focus on those keywords that align the brand with the audience that matters. Our thorough keyword research reveals high-value terms based not only on relevance but also on search volume. Our experience of ranking clients for 300K+ keywords, allows us to see which queries drive conversion rather than just traffic. We thus make sure your content touches the right audience and translates search intent into real business results.
Your customers are out there looking for you—we just help them find their way to your doorstep.

Link Building
Building high-quality backlinks is the foundation of a robust SEO strategy. Our focus at Silver Ant Marketing is to provide authoritative, relevant links that will give a significant increase to your site domain authority and therefore it’s rankings. We do keyword-by-keyword outreach and content partnerships to get links to you from relevant and authoritative sources able to make you shine in the search results. We have driven traffic and built long-term success with 200K+ leads with effective link-building campaigns.
Creating a link profile that accelerates your website growth.

On-Page SEO
On-page SEO, this is where the magic happens. From meta tags to headers, we optimize everything in the proper way that search engines can crawl through your content and users can easily navigate. Ensuring your pages are optimized to rank highest, make the sale and deliver quality leads to your business. Just through on-page optimization, our clients have seen better organic traffic by as much as 50%. Ensure that every page of your website is working for you.

Off-Page SEO
Off-page SEO is how you earn trust and authority beyond your site. This enhances your online presence and credibility. We focus on tactics like social media outreach, influencer outreach, content syndication, etc. The off-page highway we drive on is laced with over 200K+ ecommerce transactions making scribbles and moving links in their way to your name, product or service garnering links, brand mentions and referral traffic in return for better ranking and higher visibility.
Elevate your online reputation and reach a wider audience.
![]()
Technical SEO
Without a smooth-running website, you cannot achieve SEO success, and that is where we come in. We take care of all the technical aspects that significantly affect user experience and rankings, from optimizing site speed to making sure your website is mobile-responsive. With 85+ mobile and desktop speed scores for clients, you can trust your site will be fast and optimized to meet Google’s guidelines in their plethora of rulesheets.
Turn your website into a speed machine that keeps both users and search engines happy.

Content Creation & Optimization
Content is good, but optimized content is better. We create content that is fun, provides value and will rank for your desired terms. We have a method that ensures your content is treated with the utmost quality and strategically optimized for search engines. Taking a keyword-rich copy, clear communication, and strategized layout, we make your brand shine, attaining a response of over 60% from organic clients.
Are you ready to create content that attracts and converts? We want to help your brand sparkle.

Monitoring & Reporting
Following up your success is mandatory for the improvement. We also offer clear monitoring and reports so you can see how well your SEO work is performing. We look deep into the metrics that truly matter, traffic, rankings, and conversions. Our actionable insights enable us to tweak strategies for even better results. This gives clear understanding reports to our clients so that they are in power of their rank journey with fast and simple reference.
Want to find out how your SEO is doing? We keep you ahead of the curve with data-driven insights.

Customized for Your Unique Business Objectives
Personalized Plans Aligned with Your Business Goals
Understanding Your Business Goals
First, we learn what success means to you. Our SEO plans are tailored to your specific business goals based on whether you want more traffic, conversion, or visibility.
Assessing Your Website’s Needs
Your site size, structure, and complexity all play a role. From a small blog to a large eCommerce Enterprise, it all depends on what your website genuinely requires to thrive. We customize our strategies for each of you.
Customizing the SEO Plan
Your SEO strategy is totally bespoke; we look at on-page, off-page and technical SEO. You will find that every single aspect of your website’s optimization will be directed to your needs in order to provide the maximum impact that it can provide.
Included in All Plans:
- Strategic insights powered by AI
- Monitor competitor websites, strategies, and lead generation activities
- Optimization suggestions driven by data analysis
- Comprehensive ROI tracking across the entire funnel
- Integrated marketing and sales data for better decision-making
- Comprehensive SEO solutions: on-page, off-page, and technical
- Tracking for calls, leads, and revenue performance
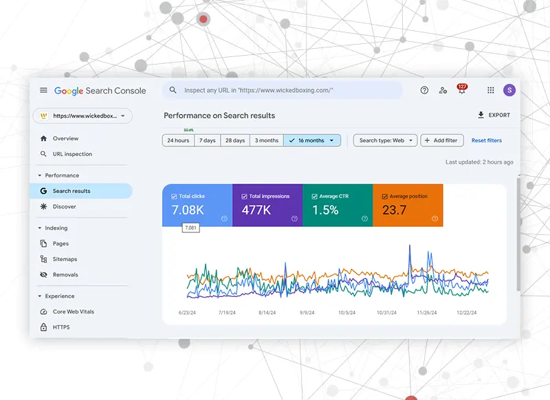
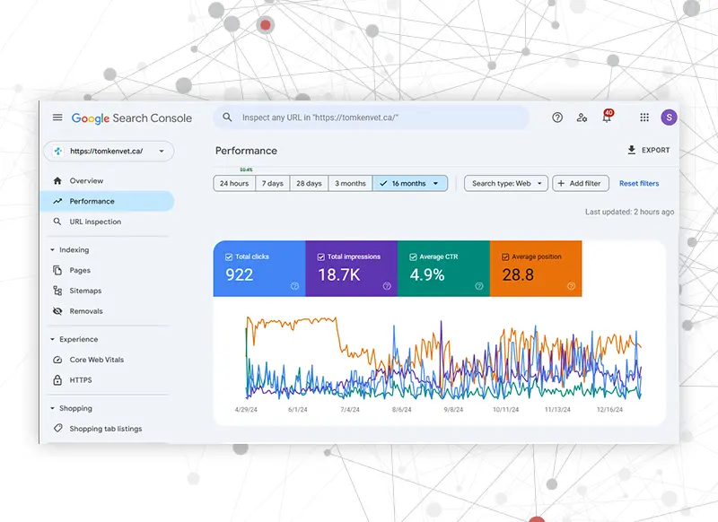
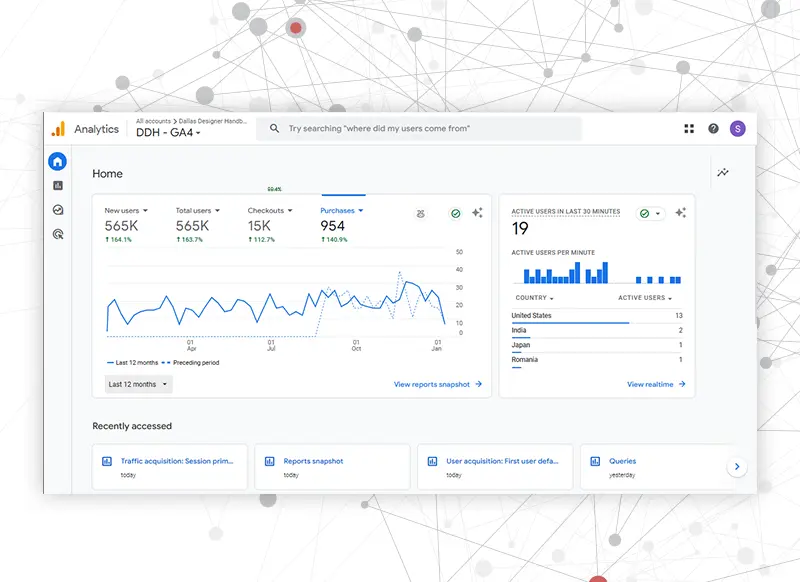
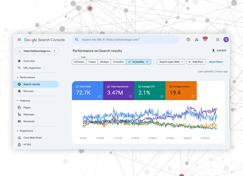
Our Digital Marketing Projects Driving Real Results!
Testimonial
Our clients consistently experience measurable success with our tailored digital marketing strategies.



















Driving Smarter Decisions for Higher Revenue
We are a data-driven marketing agency that takes the guesswork out of growing your business. By leveraging analytics, we evaluate performance and uncover opportunities to optimize every touchpoint. This approach ensures your SEO efforts are effective, adaptive, and focused on generating maximum revenue. With deeper insights and smarter decisions, we help turn strategy into measurable business success.
Industries We Worked
With extensive experience across all industries, we craft solutions that meet diverse needs.
No matter your field, we’re here to drive impactful results.
Benefits of SEO Services
At Silver Ant Marketing, investing in SEO means putting your business on the map. Our SEO services offer lifetime sustainable growth, ranging from more website traffic to increased brand visibility. We guide you in establishing a robust digital footprint, connecting with your target audience, and turning browsers into customers. We make your ROI soar by connecting the dots between SEO and your overarching business goals, giving you the measurable results that make a difference.
See Everything Included in Our Full-Service SEO Packages
With Silver Ant Marketing, SEO is a comprehensive growth strategy designed to maximize your visibility and conversions. Our packages include in-depth website audits, technical SEO fixes, keyword research and strategy, white hat backlink building, local SEO optimization, competitor analysis, and high-quality content creation. We also implement Core Web Vitals optimization, schema markup, conversion tracking, and continuous campaign monitoring to ensure long-term search engine success.
Deliverables
- In-depth Website Audit
- Technical SEO Fixes
- Keyword Research & Strategy
- On-Page SEO (Titles, Meta, Headers, etc.)
- High-Quality Backlink Building
- Local SEO (Google My Business, Citations)
- Competitor Analysis
- Content Creation (Blogs, Web Copy)
- Core Web Vitals Optimization
- Monthly Performance Reporting
- Dedicated SEO Account Manager
- Conversion Tracking (Goals, Events)
- Schema Markup Implementation
- E-A-T & Content Quality Optimization
Silver Ant Marketing
- Yes
- Included
- Comprehensive
- Optimized Individually
- White-Hat Only
- Included
- Monthly Reports
- SEO-Optimized
- Monitored & Improved
- Detailed & Visual
- Personal Support
- Fully Set Up
- Structured Data Ready
- Focused for Google Trust
Freelancers
- Basic Only
- Limited Scope
- General Keywords
- Template-Based
- Often Ignored
- Add-on Cost
- Rarely Done
- Extra Charges
- Not Included
- Basic Stats Only
- No Direct Contact
- Often Skipped
- Not Offered
- Not Prioritized
Frequently Asked Questions
SEO or Search Engine Optimization is the process by which you get your website ranked up higher on the search engines like Google. On-page refers to content and keywords, technical refers to site speed and mobile-friendliness, and off-page includes backlinks. Hope that helps to make your site more discoverable and engaging for users, driving more traffic and conversions organically!
Different SEO services are On-Page SEO (optimizing content and HTML), Off-Page SEO (backlinking and brand authority building), Technical SEO (site speed and user experience). Our strategy is a holistic approach that merges all this into one framework that works with your objective(s) and brings visibility.
Which SEO service is right for you depends on your website and its goals. For example, if you’re not ranking, you might need technical SEO or on-page SEO. If you still have to build authority, off-page SEO is crucial. We perform an overall SEO Audit to devise you the perfect plan according to your requirements.
We do this by optimizing some important ranking signals like content relevance, backlink quality, site speed, mobile optimization and user experience. Optimizing these factors leads to increased visibility and higher rankings in search results, which in turn brings more organic traffic to your website.
Select a provider who has demonstrated experience, transparency and a tailored approach. Choose one with transparent reporting and a pledge to keep up with algorithm changes. SEO strategies we create at Silver Ant Marketing are not general, but we are going to personalize them and help you with measurable results as a solution.
Our SEO services expand your site’s reach, get qualified traffic, and improve conversions. We make sure that the majority of visitors to your website are converted into customers by consolidating your site with search engine algorithms. We aim for measurable results, including higher revenue, better engagement, and increased ROI.































